The SAP ABAP Environment is a cloud-based development platform that makes it possible to create applications with the ABAP programming language on the SAP BTP. Developers can extend cloud applications and create APIs while the infrastructure is automatically managed and scaled. Part of the SAP Business Technology Platform (BTP), it provides a scalable, modern environment for ABAP development without the need for local SAP systems.

 

In the Cloud Foundry environment, you can create a new space for ABAP development, the so-called ABAP environment. It enables the creation of extensions for ABAP-based products such as SAP S/4HANA Cloud and the development of new cloud applications. Existing ABAP code can be transformed into the cloud.

The ABAP environment is based on the latest ABAP platform in the cloud and uses SAP HANA innovations. It supports the ABAP RESTful Application Programming Model, SAP Fiori and Core Data Services (CDS). Integration with other SAP BTP services is possible. Each ABAP instance uses a dedicated SAP HANA database.

ABAP environment auf SAP BTP

Workshop overview

  1. Landscape Portal 
  2. SetUp Environment 
  3. Administration 
  4. Lock and Feel 
  5. ABAP language on Cloud 
  6. RAP 
  7. RAP or CAP 
  8. Side-by-side architecture 
  9. First development on ABAP on SAP BTP
ABAP environment  on SAP BTP
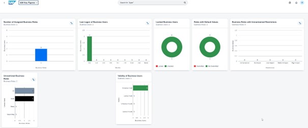
Admin Launchpad ABAP environment
ABAP environment - ressourcen

Your contact persons

Stefan Bäumler